Vi abbiamo già introdotto Homey di Athom nei giorni scorsi come un un vero e proprio “Sacro Graal” della domotica, in grado di unificare Zigbee e Z-wave, Bluetooth, RadioFrequenza ed in Infrarossi.
Lo stiamo provando da più di due mesi ed ecco quello che abbiamo scoperto nella progressiva integrazione di tutte le nostre periferiche installate in casa. Per il momento ne abbiamo integrate oltre 30 tra sensori, controller, valvole e 26 di questi li abbiamo portati sotto il controllo di Homekit compreso il controllo delle tapparelle Fibaro, le valvole Evohome Honeywell, il controller – cubo Xiaomi Aqara realizzando un impianto che mai ci saremmo immaginato così “interoperabile” e alla fine con 75 dispositivi in totale connessi sotto Homekit (tra questi le luci Hue, gli accessori Xiaomi Aqara (Zigbee), acessori Fibaro (Z-wave), accessori e lampade Eve System (Bluetooth e Wi-Fi), controllo Tapparelle Living Now by Netatmo di Bticino/Legrand di cui tratteremo a breve).
Ecco come abbiamo fatto e perché Homey sta trasformando radicalmente la nostra esperienza della smart Home.
Confezione
Homey si acquista anche direttamente su Amazon e la nostra versione è quella base dal costo di 299 Euro che è disponibile anche nel nostro paese. Il modello Pro costa 100 Euro in più e ha in più una maggiore memoria per le App (vedremo poi cosa intende Athom per App) nel caso vogliate portare l’interoperabilità ai massimi livelli di smanettamento e abbiate un impianto domotico da castello piuttosto che da appartamento o villetta.
La confezione è un cubo assoluto e all’interno troviamo pochissimo materiale: la sfera di Homey (avente un diametro di 12 cm) che è di un bel bianco semilucido collocabile in qualunque punto della casa: al suo equatore troviamo un anello di Led che si possono accendere e colorare in maniera indipendente per comunicare oltre che con la voce (c’è un piccolo altoparlante interno e l’audio è amplificabile via mini Jack) mentre alla base troviamo come piedini 3 piccole palline in acciaio lucido che impediscono alla sfera di rotolare e permettono il passaggio dei cavi di alimentazione (con presa mini-USB di vecchio stampo) e di amplificazione nella parte inferiore del gateway.
Non ci sono altre possibilità di collegamento tranne quelle wireless (si collega via Wi-Fi al vostro router) e a dire il vero ci manca un po’ una presa ethernet per il cablaggio diretto. Il Gateway è facilmente spostabile vicino allle periferiche per l’accoppiamento (pensate a sensori e relais Z-wave inseriti all’interno di scatole o posizionati in alto nelle stanze come i sensori di allarme).
Come e dove si installa Homey
Essendo basato su Wi-Fi, Homey dipende dalla connessione con il vostro router e dall’efficienza della vostra rete per i dispositivi Wi-Fi. Per il collegamento Z-wave e Zigbee si appoggia sulle capacità della rete mesh mentre per Radio Frequenza (RF), Bluetooth dovete posizionarlo il più vicino possibile ai dispositivi da comandare; infine per gli infrarossi la scelta è obbligata: dovete avere TV o condizionatore in vista rispetto al gateway a meno che non usiate una estensione IR o un dispositivo tipo Broadlink (RM Pro Plus o equivaleente provato da Macitynet) o un controllo remoto apposito come quelli di Tado.
Per collegarlo alla propria rete wi-fi basta scaricare l’app Homey per Android o iOS e collegarsi alla rete Wi-Fi da 2.4 Ghz a cui avete già collegato le vostre periferiche Wi-Fi esistenti o volete collegare le prossime. L’app si incaricherà di passare ad Homey i dati di accesso e poi, una volta collegato ad internet controllerà se ci sono aggiornamenti del firmware da applicare.
Una volta fatto questo sarete pronti per aggiungere “APP” e periferiche. Qui sotto la sequenza di installazione.
Durante tutte queste operazioni Homey comunica con l’utente attraverso l’anello LED equatoriale e passa dal verde iniziale all’arancio durante la fase di avvio e di aggiornamento. Poi il led si spegnerà e potrà essere acceso o programmato secondo una serie di funzioni che possono anche illustrare le condizioni del tempo dell’umidità o le previsioni della giornata: un modo simpatico di comunicare oltre all’interfaccia vocale (ma solo in un senso, nel nuovo Homey non c’è microfono).
Alla fine dovrò riempire le classiche voci sulla privacy e infine scaricare il file per la voce che preferisco (ci sono varie opzioni) con timbro vocale maschile o femminile. Ora siamo pronti per… le APP.
Cosa sono le APP di Homey

Le App sono principalmente di due tipi: quelle di base sviluppate direttamente dai produttori di Homey e quelle aggiuntive che vengono da sviluppatori terzi sempre con il criterio open source, in alcuni casi sono le aziende stesse che delegano ad un terzo la possibilità di creare un “bridge”, un ponte con le proprie periferiche per facilitarne la vendita.
Una volta aggiornato Homey in fase di installazione siamo pronti ad installare le nostre prime App che potranno essere quelle della casa per gestire nuove periferiche Zigbee, Z-wave e Infrarosso (raccolte sotto l’icona Homey): potremmo avere l’inserimento, per Zigbee e Z-wave in basse alle procedure basiche di inclusione e per Infrarosso in base a marca e modello (ad esempio TV Philips o Samsung, condizionatore Daikin etc).
Con le procedure di base però può essere possibile che non tutte le caratteristiche di una data marca vengono sfruttate e così ci vengono in aiuto le app specifiche pensate per una serie di prodotti: ad esempio la App Fibaro ci mostra tutta una serie di relais compatibili, prese controllate, sistemi di controlllo RGBW, comandi per tapparelle basate su Z-wave che possiamo includere nel nostro sistema, la stessa cosa avviene per le economiche periferiche Zigbee di Xiaomi Aqara, le luci Zigbee di Osram e quelle di Philips: alcune di esse con il loro gateway “intermedio” ad esempio Hue o alcune direttamente come le lampade e le prese Osram direttamente in Zigbee.
Esiste poi la possibilità di gestire direttamente dei comandi in Radio Frequenza come i comandi di per tapparelle di Somfy.
Il terzo gruppo di periferiche sono quelle che hanno già un loro gateway basato su Wi-Fi: in questo caso Homey funziona un po’ come funzionano Alexa e Assistente Google: accede al gateway relativo facendosi passare i dati dall’applicazione di controllo.
La precedenza alla privacy e all’uso locale
C’è una differenza di base però con quello che fanno Google Home e Assistente Google e Amazon Echo e Alexa: i dati e i comandi vengono gestiti direttamente su Homey e non devono passare attraverso i server che interpretano (e ascoltano) la vostra voce di fatto senza il cloud questi prodotti non possono essere controllati mentre Homey può gestire direttamente i dispositivi domotici Zigbee, Z-wave e radiofrequenza direttamente.
Questo non esclude che se volete potete usare Alexa e Assistente Google (al momento solo in inglese) o Siri (anche in Italiano – vediamo poi come) per comandarli ma in questo caso dovrete passare dal web.
L’altra differenza sono le automazioni: al momento le automazioni di Alexa e di Assistente Google sono decisamente limitate mentre i “Flow” di Homey sono molto potenti e possono basarsi su tantissimi parametri anche di sensori virtuali e calcoli complessi. Inoltre nei flow di Homey avete la condizione “and” che è assente in Alexa: questa vi permette di interrompere una automazione quando si verifica una condizione particolare. Ma delle automazioni parleremo in seguito.
Proviamo App e dispositivi
Qui abbiamo due strade da intraprendere: vogliamo usare Homey per un impianto completamente nuovo oppure per integrare prodotti già esistenti e aggiungerne di nuovi?
Nel primo caso l’ideale è quello di scegliere prodotti basati su Zigbee o Z-wave possibilmente di max due o tre produttori magari integrando Philips Hue, Osram, Ikea Tradfri per le luci e andando a pescare nel mondo Z-wave per gestione tapparelle e/o sensori multifunzione (Fibaro, Philio, Qubino), per i Termostati e le valvole sceglieremo dei modelli con router Wi-Fi e protocollo interno qualsiasi sicuri che Homey gestirà praticamente tutto da Nest a Netatmo a Honeywell.
Se avete iOS assicuratevi che comunque il gateway dei sistemi proprietari finisca pure su Homekit (e questo potete farlo con molti dei marchi citati).
Nel caso come il nostro che abbiate già diversi dispositivi domotici in casa controllate nella sezione App del sito di Homey quali sono compatibili oggi: è possibile che alcuni dispostivi non abbiano un software aggiornato lato Homey per un serie di problemi legati al cambio di protocollo e alla versione dell’hardware e del software dalla versione 1.0 a 2.0: lo sviluppo è in continua evoluzione e tenete conto che Homey 2.0 è in circolazione da pochissimi mesi.
Per il nostro test, iniziato due mesi fa al ritorno da MWC2019 abbiamo cominciato ad aggiungere le periferiche del nostro impianto frutto di anni di test con diversi protocolli spesso incompatibili tra di loro e che necessitavano di applicazioni diverse sul nostro smartphone e questo portava all’impossibilità di creare automazioni complesse che li coinvolgesse tutte: è questa infatti la qualità principale di Homey che porta sotto una stessa App disparati protocolli e dispositivi facendoli lavorare insieme.
Qui sotto trovate uno schema (immagine zoomabile) che mostra come funziona Homey per il collegamento diretto alle periferiche, ai gateway e come viene gestito da Homekit e assistenti vocali.
Come vedrete dalle schermate qui sotto abbiamo portato sotto Homey i nostri comandi per tappparelle e i relais singoli e doppi, la presa e i sensori Fibaro Z-wave che precedentemente gestivamo con un gateway Fibaro ed un Vera Edge, i sensori Philio Z-wave che erano visti dal Vera Edge, le luci Philips Hue (Zigbee), luci e prese Osram Zigbee, un TV Samsung gestito direttamente con l’infrarosso di Homey, un termostato Hive con doppia temparetura di gestione basato su Wi-Fi, una stazione meteo Netatmo (Wi-Fi) e, dulcis in fundo: il sistema di valvole termostatiche + termostato Evohome di Honeywell che comunica con un radio proprietaria da 868 GHz ed è collegato comunque al web attraverso Wi-Fi.
Ma la soddisfazione più grossa anche in prospettiva di ulteriori acquisti è stata quella di poter integrare le economicissime periferiche di Xiaomi Aquara nelle varie declinazioni compreso il Cube Aqara multifunzione basato su Zigbee che può funzionare per una fantastica combinazione di azioni, macro e comportamenti. (Si veda sotto nella descrizione dei Flow/automazioni)
Oltre ai prodotti fisici è possibile aggiungere delle app per creare sensori virtuali abbinati ad esempio ai rilevamenti e previsioni meteo da usare all’interno delle nostre automazioni.
Come si integra il tutto?
Semplice… si va nell’elenco delle App, si sceglie il brand che si vuole integrare si cerca l’accessorio che avete già in casa o che volete comprare e si verifica se è compatibile magari leggendosi i commenti riportati sotto (se c’è qualche problema esiste anche un frequentatissimo e dettagliato Forum in inglese).
Una volta installata l’app (si fa anche dall’interfaccia Web da computer o tablet se volete farlo più comodamente) dovete aggiungere il dispositivo e lo potrete scegliere dall’elenco di quelli compatibili: a questo punto si attiverà la radio wireless (z-wave, Zigbee, radiofrequenza) e potrete includerlo nell’elenco di controllori e sensori gestibili direttamente con l’interfaccia o includibili nei Flow, o automazioni.
Facciamo un esempio con IKEA Tradfri. Vi ricordiamo che in questo modo potremo collegare tutte le lampade su Homey senza bisogno del gateway IKEA apposito e che tutte le lampade qui accoppiate saranno programmabile con automazioni globali ed esponibili anche su Homekit per scenari e automazioni.
Brand dopo brand, dispositivo dopo dispositivo potrete disporre di decine e decine di oggetti controillabili che includono non solo oggetti strettamente domotici ma anche condizioni con comando IR, amplificatori, TV (ci sono anche gli LG con WebOS), condizionatori e come detto informazioni provenienti dal Web come condizioni meteo o un semplice dato pescato con un GET da una pagina web (ad esempio il valore delle azioni AAPL).
Qui sotto in fondo abbiamo una rassegna delle periferiche disponibili con le app di base e quelle di terze parti: è da notare che ci sono anche controller che normalmente sarebbe difficile usare in macro complesse con prodotti multipiattaforma.
Ovviamente dovremo assegnare i vari dispositivi alle varie stanze e nei nostri esempi abbiamo immaginato un casa abbastanza grande e multipiano lasciando al giardino i valori del meteo.
L’interfaccia della App

Devices – I dispositivi
Sotto questa voce sono elencati tutti i dispositivi, sensori, controllori, termostati tv etc che abbiamo già configurato e premendo velocemente sul bottone potremo accendere o spegnere una lampada o attivare/disattivare una presa. Se invece il dispositivo controllato ha una interfaccia più complessa (ad esempio una regolazione di colore o percentuale) o una serie di parametri da consultare dovremo premere un po’ più a lungo per accedere ad un menu che mostra tutte le regolazioni e/o infromazioni o che ci permette di accedere ai diversi sistemi di controllo: on/off, uno slider o un sistema di scellta multipla. In alcuni casi ci sarà anche una timeline con la storia del dispositivo o i suoi log.

Tornando all’elenco generale, se premete sul tasto + in alto a destra avrete l’elenco delle app installate e selezionandone una potrete aggiungere un dispositivo nuovo come raccontato nella sezione precedente della recensione.
Ancora di più – la voce “More…”
Saltiamo per il momento la voce “Flow” e passiamo alla voce “More…” del menu in basso.
Se selezioniamo la voce più a destra troviamo una nuova schermata con tre voci principali: “Apps” che sono le app descritte all’inizio con il classico tasto “+” in alto a destra per aggiungerne una. Se clicchiamo su una di quelle già installate avremo l’elenco dei dispostivi collegati, la possibilità di accedere alle opzioni avanzate o di far ripartire la singola applicazione piuttosto che l’intero gateway.
La voce “view app in Homey App Store” ci permetterà di accedere alle informazioni sulla app stessa e ai commenti attingendo dalla pagina web relativa. Possiamo anche decidere di inviare rapporti di funzionamento o attivare aggiornamenti automatici per ogni singola applicazione.
La seconda voce “Alarms” ha un un funzionamento ovvio: ci permette di attivare allarmi nella app stessa con funzioni di ripetizione o meno o con la possiibilità di assegnare un nome ad ogni allarme.
*
La terza voce ci permette di aggiungere dei valori assegnandoli ad una variabile che battezzeremo a priori e a cui potremo assegnare un valore: la variabile (di tipo testo, numero, si/no) potrà essere richiamata in una automazione e il valore che assegneremo manualmente andrà ad incidere sull’automazione stessa senza doverla inserirla all’interno di un flow.
La quarta voce del menu “More…” è molto importante ed è quella dei Setting, le impostazioni.
I settings – le impostazioni
Dalle impostazioni possiamo gestire profilo utente, dati sulla privacy e riavviare il gateway oltre al riconoscimento della nostra posizione rispetto alla casa – geofencing (Generali e Privacy). Sotto Speech possiamo scegliere velocità di riproduzione e voce, sotto Audio il volume e sotto Ring il comportamento dell’anello LED che è un vero e proprio sistema di comunicazione per chi non vuole essere importunato da voce e rumori. Language per ora prevede Inglese, Tedesco e Olandese ma arriveranno presto francese e spagnolo e, speriamo anche Italiano, Location permette di inserire le coordinate geografiche della vostra casa in automatico o in manuale, Notifiche permette di gestire le comunicazioni di ogni singola app in push o meno e di cancellare le vecchie notifiche.
Nelle impostazioni troviamo le voci Z-wave e Zigbee che ci permetteranno di gestire la radio interna (la frequenza di Z-wave dipende dal continente in cui utilzzate il dispositivo e dovete impostarlo su Europe) di eliminare il dispositivo e di resettare tutte le periferiche, operazione (sconsigliabile visto che al momento non c’e’ una opzione di backup) che si può fare anche con Zigbee.
Da poco è stata introdotta l’impostazione “Family” che permette di creare un link di accesso al vostro Homey su più livelli: Manager può praticamente gestire il gateway come l’utente principale tranne effettuare l’update (e gestire gli utenti), User puo controllare flow e settaggi mentre Guest può solo interagire con i dispositivi senza cambiare impostazioni ma attenzione a chi gestisce allarmi e dispositivi di controllo delle porte e ingressi!
C’e poi Updates che attiva l’aggiornamento automatico della app principale e Experiments che vi sconsigliamo assolutamente di attivare per la vostra tranquillità.
Nella seconda sezione dei settaggi abbiamo le integrazioni (solo in inglese) con Alexa, Assistente Google, Facebook Messenger (potete inviare messaggi per attivare routine e automazioni) e IFTTT per collegarvi con azioni e dispositivi e allargare la capacità di programmazione interazione.
Infine nelll’ultimo gruppo di voci abbiamo le impostazioni delle singole App che vanno dai dati di accesso al server al tempo di refresh nella consultazione di sensori etc etc…
Flows – Le automazioni e le scene
Con Flows Homey definisce le sue automazioni che sono veramente potenti. Anche se non esiste un linguaggio di programmazione o un sistema visuale come quello di Zipato o Fibaro che si rifanno molto all’esperienza di Scratch del MIT, la programmazione è sufficientemente semplice e potente per gestire azioni complesse e si basa ovviamente sull’accesso ai dispositivi reali, ai valori dei dispostitivi virtuali o a dati che si possono acquisire via Web.
E’ inoltre integrabile con IFTTT, con App che introducono un sistema di variabili parametriche complesse e dulcis in fundo sfrutta sia la comunicazione vocale e lo speaker interno sia per voce che MP3 personalizzabili (gestibili dall’app Soundboard) che la modulazione delle luci dell’anello LED equatoriale.
E’ inoltre in grado di gestire la musica, le playlist e i brani preferiti gestibili con Sonos (ora molto efficienti grazie ad un recente aggiornamento) con una integrazione “autorizzata” dal produttore di speaker che arriva all’esecuzione di una playlist in caso di mattino con il sole o di pioggia, di una canzone da suonare al tramonto e così via… (questa opzione e l’interazione con Sonos lo vedremo in un articolo a parte).
La struttura dell’automazione comprende anche la condizione “AND” in modo da creare una serie di eventi che possono terminare quando una delle condizioni altre vengono a cessare: ad esempio protremmo tenere abbassata una o più tende che ripara dal sole durante il giorno ma solo se il vento non raggiunge una certa velocità e/o la temperatura interna non scende al di sotto di una certa soglia.
Qui sotto vediamo alcune opzioni disponibili con il Cubo di Aqara dentro la programmazione di Homey.
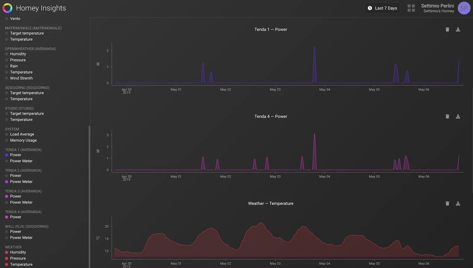
Homey Insigths
Un’altra caratteristica che distingue da altri gateway è l’inclusione nelle caratteristiche base della rappresentazione statistica dei log di temperatura, assorbimento corrente, apertura chiusura su grafici che possono essere attivati e disattivati e messi a confronto.
Non è sicuramente un sistema rigoroso di controllo ma può aiutare a ricostruire la storia della casa e l’eventuale dipendenza di una grandezza rilevata da un altro parametro: ad esempio la temperatura interna da quella esterna in funzione della chiusura di una tenda.
Integrazione con Assistente Google (anche in Italiano)
A partire da metà maggio 2019 Homey “espone le periferiche tipo luci, prese comandate e termostati e interruttori on/off verso Assistente Google e Google Home. Abbiamo dedicato al tema un articolo apposito che trovate su questa pagina: Il super gateway domotico Homey ora espone Z-Wave, Zigbee, IR e RF su Assistente Google in Italiano.
E chi ha Homekit?
Abbiamo lasciato di proposito questo argomento in fondo alla recensione perchè di fatto tutto quello che abbiamo descritto finora riguarda sia gli utenti iOS che quelli Android. L’utente iOS che ha già periferiche Homekit ha un in realtà un vantaggio in più: può integrare quasi tutte (diciamo il 90-95%) le periferiche gestibili da Homey all’interno di homekit e gestirle all’interno di “casa” con il vantaggio di comandarle a voce pure in Italiano attraverso Siri.

Di fatto Homey diventa un bridge come quello di Hue o quello di Aqara che abbiamo recensito e i dati di accesso ai sensori e interruttori vengono messi in comune con Homekit.
Ma non solo: i dati condivisi vengono gestiti anche dalle automazioni di Homekit che seppure più limitate di quelle di Homey possono essere trasformate in scene richiamabili con un semplice pulsante su iPhone, iPad, Mac o Apple Watch o con un comando su Siri.
Nel nostro caso ad esempio abbiamo usato dei relais per tapparelle Z-wave di Fibaro incluse su Homey (con l’app Fibaro) ed “esposte” su Homekit e con degli interruttori Vimar Zigbee (collegati al bridge Philips Hue e recensiti qui) possiamo alzarle o farle scendere tutte insieme e/o spegnere le luci Hue della veranda. Allo stesso modo possiamo usare controllare la temperatura di una valvola termostatica Evohome assolutamente incompatibile con Homekit in origine ma esposta su “Casa” attraverso Homey…
Tutte le periferiche incluse/esposte in homekit si possono programmare e includere in scene comandabili da Siri o con iPhone, iPad e Mac. Attenzione però : non si possono importare le scene/flow di Homey dentro Homekit, né si possono leggere i dati di insights delle periferiche che non sono homekit.
Per chi come noi ha raccolto e gestito per lungo tempo dispositivi Homekit e non con diverse radio che Homekit non vede direttamente Homey è assolutamente il “sacro graal” della domotica.
Prime conclusioni
Quella che state leggendo è in ogni caso una recensione in evoluzione: secondo i nostri parametri poco più di due mesi di prova non permettono di dare un giudizio di affidabilità assoluta su un prodotto che deve interagire con una marea di periferiche ma, per la nostra esperienza, questo è veramente il più versatile gateway in commercio in questo momento.
La sua natura “open” è ovviamente il suo punto di forza e in qualche modo il suo Tallone di Achille: se gli sviluppatori terzi non aggiornano le App può essere difficile mantenere l’integrazione e se Apple decide di punto in bianco di bloccare Homebridge e affini tutta l’integrazione potrebbe andare a farsi benedire.
E’ difficile però che questo accada: in fondo i produttori di periferiche, sensori, controller per poter vendere milioni di prodotti hanno bisogno di essere compatibili con il massimo numero di case, gateway, cellulari e smart devices e questo è sicuramente un ottimo sistema per l’utente. Gli stessi produttori di Homey poi collaborano nel tenere aggiornate le App e a renderle efficienti con il supporto della comunità che frequenta il forum e le risorse aperte.
Dobbiamo inoltre dire che il prezzo di 299 Euro Iva compresa alla fine non è assolutamente pesante per il livello di servizi, radio, e soluzione di problemi di interoperabilità che l’oggetto offre: finalmente tutti (o quasi) gli aggeggi domotici che abbiamo in casa possono parlare tra loro e pure con Siri!
Pro
C’è poco da aggiungere a quello che abbiamo già visto nella recensione: il pregio principale di Homey è la sua estrema versatilità, interoperabilità e facilità d’uso anche in fase di programmazione. Siamo riusciti ad integrare praticamente tutto quello che avevamo in casa se si eccettua la centralina Sonoff che richiederebbe un aggiornamento con un firmware Transmeta che, per la natura “easy” su cui vogliamo riportare i nostri sistemi domotici non ci sentiamo di consigliare ad un utente finale.
Tutta questa integrazione infatti non richiede conoscenze di programmazione, installazioni da terminale o l’acquisizione di dati fuori dalla portata di un utente finale. L’unica difficoltà per attivare alcune periferiche è conoscere il numero di IP del gateway (ad esempio del trasmettitore Broadlink) o dell’accessorio (ad esempio le plafoniere Yeelight) quando sono collegate via Wi-Fi.
Dall’altra parte Homey ha il pregio di poter controllare direttamente migliaia di periferiche di ottima qualità basate sui veri standard per la domotica come Zigbee e Z-wave che hanno il pregio di funzionare su reti mesh, di richiedere basso consumo di batteria e di non intasare il vostro router Wi-Fi. Queste periferiche offrono una notevole versatilità nell’installazione e soprattutto abbattono i consumi in standby del vostro sistema domotico.
Homey ha introdotto il 18 Febbraio 2020 il servizio Homey+. con 1 Euro al mese e possibile salvare su cloud e recuperare e/o trasferire configurazioni, automazioni e pure statistiche del dispositivo e degli accessori. Maggiori dettagli su questa pagina.
Contro
Per quanto riguarda i limiti “interni” della soluzione possiamo dire che sollecitiamo da tempo, insieme ad altri utenti, la possibilità di effettuare un backup della configurazione che è una opzione standard in tutti i gateway domotici tradizionali e non può essere trascurato ulteriormente.
Manca una versione pensata per i tablet: è vero che le statistiche, l’acceso alle app e ai flow può essere effettuato dal web ma appunto per questo dovrebbe essere facile poter avere una interfaccia su grande schermo dove gestire i singoli parametri e bottoni con semplicità. Non c’è ancora una versione italiana ma la facilità di installazione è notevole e il tutto è, almento per la parte di controllo, totalmente personalizzabile in italiano. Ovviamente chi usa Homekit è avvantaggiato: se i dispositivi vengono esposti si può usare “Casa” su iPad o altre applicazioni alternative come mega-centro di controllo e pure con i comandi vocali nel nostro idioma.
Rispetto ad altri sistemi integrati manca un sistema di controllo delle telecamere con visione multipla.
Tirando le somme
Homey ci ha stupito fin dal primo momento: la capacità di integrare tutte le principali radio per la smart home, le app che includono migliaia di periferiche anche a basso costo rappresentano sul serio un enorme passo avanti nella integrazioni dei dispostitivi elettronici che abbiamo in casa senza compromettere la nostra privacy con il ricorso a controller vocali o a trasmissione dei nostri dati anche più intimi sul cloud.
In attesa di una versione italiana del software (peraltro molto semplice da usare anche in inglese) Possiamo dire che gli utenti Apple sono al momento ancora più fortunati visto che possono controllare quasi tutto ciò che controlla Homey anche con la voce e pure in italiano.
Aggiornamento 9 Agosto 2019: l’interfaccia dell’applicazione è stata completamente tradotta in Italiano. La comunicazione vocale con il generatore interno rimane in inglese. Su questa pagina trovate le schermate nella nostra lingua e le modalità per attivarla.
Homey è disponibile in due versioni, una standard ed una Pro che dispone di più memoria ed un processore più veloce. La versione standard da noi utilizzata non ha mostrato alcun problema nei due mesi e mezzo di pesante utilizzazione. Homey si acquista anche direttamente su Amazon e la versione oggetto di questa prova è quella base dal costo di 299 Euro.
La versione Pro (che ha una memoria doppia per caricare più app) si può acquistare a 399 Euro direttamente sul sito di Homey da questo link. Se utilizzate il coupon MACITYNET-FREESHIPPING al checkout avrete la spedizione gratuita.



























































































![iGuide per i regali di Natale - macitynet..ti CTA Natale iGuida [per Settimio] - macitynet.it](https://www.macitynet.it/wp-content/uploads/2025/12/regali-di-natale-consigli-di-macitynet.jpg)











